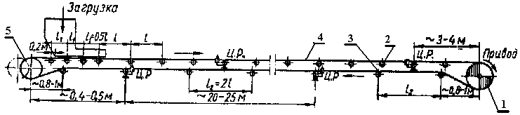
Транспортер ЛТК - это особый вид конвейера, предназначенного для перемещения различных материалов или изделий в производственном процессе. Его особенность заключается в том, что он способен автоматически организовывать и управлять потоком материалов, что значительно увеличивает эффективность производства.










